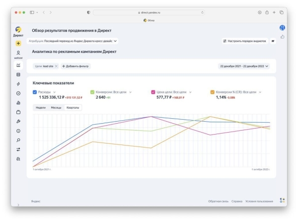
Как получить 2640 лидов с ценой цели 577.77 р. в нише металлоконструкций

Итоговая статистика
1 525 336 ₽ — Затраты на рекламу в Яндекс. Директ за 1 год
2640 — Лиды (заявки) из Яндекс. Директ
577.77 ₽ — Стоимость лида (заявки) из Яндекс. Директ

Было
- Офис в Хабаровске с двумя менеджерами
Не было
- Сайта
- Рекламных кампаний
- Аналитики
- Понимания целевой аудитории
- Отстройки от конкурентов
Проблемы:
У клиентов не было своего производства. В основном они работали на перепродажах. При выборе подрядчика целевой аудитории было важно наличие своего производства. В Хабаровске существует много заводов металлоконструкций и металлопроката. И именно с ними нам нужно было конкурировать
Задача:
Упаковка клиента под завод с собсвенным производством
Этап 1: Проработка целевой аудитории

Этап 2: Создание модульного макета дизайна сайта

С учетом особенности своего я попросил сделать фотосессию на заводе партнере, сотрудников в рабочей одежде с логотипом завода “ВеллСтиль”

Для усиления доверия создали видимость наличия филиалов в разных городах. В Mango-Office купили телефонные номера регионов и разместили их на сайте. И выглядело это так, что завод ВеллСтиль есть в Санкт-Петербурге и Москве и т. д. В действительности клиентов переадресовывало на один номер в Хабаровске, с которого менеджеры и закрывали заявки.

Итоговая статистика
1 525 336 ₽ — Затраты на рекламу в Яндекс. Директ за 1 год
Купить рекламу Отключить
2640 — Лиды (заявки) из Яндекс. Директ
577.77 ₽ — Стоимость лида (заявки) из Яндекс. Директ
Отзыв клиента о результате
Ильдар, генеральный директор
Чтобы получить такие результаты, я проверял много гипотез
Но есть гораздо более удобныи и быстрыи способ выити на такие результаты и получать клиентов из интернета. Не просто настроить разные инструменты для привлечение заявок из разных источников, а выстроить систему маркетинга для увеличения потока заказов и прибыли.
Вы всегда можете обратить ко мне за консультацией, контакте в шапке профиля.
Источник: vc.ru
Комментарии закрыты.